Featured posts

Automated multi-cluster deployment across server racks in a data center.

Introducing Plural Infra Research: From GitOps to Diagrams with AI Members Public

The architecture of a complex system shouldn't exist only in the minds of a few senior engineers. Plural Infra Research is an AI-powered agent that automatically diagrams and analyzes your infrastructure.

Michael Guarino
Michael Guarino
Product
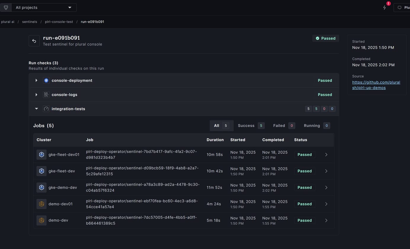
A Kubernetes network diagram on a laptop for Terraform provider automation.

Introducing Plural Sentinels: Automated Infrastructure Validation for Kubernetes Members Public

To truly scale operations, teams need to move beyond the checklist and adopt a system that provides packaged, automated, and auditable infrastructure integration testing. That's why we created Plural Sentinels.

Michael Guarino
Michael Guarino
Announcements

The Cursor Moment for DevOps Members Public

In the past decade, DevOps has evolved from Chef scripts and ClickOps to a highly dynamic environment merging infrastructure as code, Kubernetes, and constant ecosystem change into a complex mess. We all know the pain of endless Kubernetes upgrades, YAML sprawl, and scary Terraform applies. Moreover, current AI tooling lacks

Sam Weaver Michael Guarino
Announcements

Self-Hosting LLMs on Kubernetes: NVIDIA Jetson + K3s Members Public

LLMs are ubiquitous, and there's a vibrant open source ecosystem with tons of implementations to choose from. But here's the thing: actually running them yourself is surprisingly difficult. Learn how to operate your own in this article.

Michael Guarino
Michael Guarino

GitOps Setup of Cilium Multi-Cluster with Plural Members Public

When you're running multiple Kubernetes clusters, finding the right network topology is difficult. If you're considering the multi-cluster network route, this guide will help you get started quickly.

Michael Guarino
Michael Guarino

Plural Cloud: Enterprise Observability without the Enterprise Complexity Members Public

Kubernetes infrastructure monitoring forces teams into an expensive false choice. The DIY approach requires weeks of configuring complex systems—Prometheus for metrics collection, Elasticsearch or Loki for log aggregation, and various agents to connect everything together. The result is configuration work that few organizations ever complete successfully. The alternative? Pay

Aaron Smallberg
Aaron Smallberg
Announcements

How Plural Uses MCP: Replacing Admin Tools with AI Chat Interfaces Members Public

When you're building a startup, every engineering decision carries weight. Do you assign a frontend engineer to build that Stripe subscription management interface? Do you create a custom admin panel for user permissions? The traditional approach is both time-consuming and resource-intensive, creating technical debt that can slow momentum

Aaron Smallberg
Aaron Smallberg
Product

Introducing Plural's Tree View: A Technical Deep Dive Members Public

Your monitoring dashboard shows 66 out of 67 services as healthy. But your application is down, users are complaining, and alerts are firing across multiple channels. This is THE question that keeps platform engineers awake at night: which specific component in your sprawling Kubernetes infrastructure is actually broken? While Kubernetes

Aaron Smallberg
Aaron Smallberg
Product

Recent posts

A dashboard showing the best Kubernetes cost management tools with server racks and cost analytics graphs.

9 Best Kubernetes Cost Management Tools Members Public

Find the best Kubernetes cost management tools for your team. Compare features, pricing, and automation to optimize cloud spend across any Kubernetes environment.

Michael Guarino
Michael Guarino
Comparisons
Data center server racks with a padlock icon for Kubernetes encryption at rest.

A Practical Guide to Kubernetes Encryption at Rest Members Public

Get clear, actionable steps for configuring encryption at rest Kubernetes to protect secrets, meet compliance, and secure your cluster’s sensitive data.

Michael Guarino
Michael Guarino
Guides
Automated multi-cluster deployment across server racks in a data center.

Introducing Plural Infra Research: From GitOps to Diagrams with AI Members Public

The architecture of a complex system shouldn't exist only in the minds of a few senior engineers. Plural Infra Research is an AI-powered agent that automatically diagrams and analyzes your infrastructure.

Michael Guarino
Michael Guarino
Product
A Kubernetes network diagram on a laptop for Terraform provider automation.

Introducing Plural Sentinels: Automated Infrastructure Validation for Kubernetes Members Public

To truly scale operations, teams need to move beyond the checklist and adopt a system that provides packaged, automated, and auditable infrastructure integration testing. That's why we created Plural Sentinels.

Michael Guarino
Michael Guarino
Announcements
A diagram comparing the Open Policy Agent vs Kyverno Kubernetes policy engines.

Open Policy Agent vs. Kyverno: A Head-to-Head Guide Members Public

Get a clear comparison of open policy agent vs kyverno for Kubernetes policy enforcement, including pros, cons, and practical guidance for your team.

Michael Guarino
Michael Guarino
Comparisons
A Kubernetes node of server racks showing how many pods can run within its capacity.

How Many Pods Can Run on a Node? A Practical Guide Members Public

Get clear answers to how many pods can run on a node, with practical tips on resource limits, cloud provider defaults, and optimizing Kubernetes clusters.

Michael Guarino
Michael Guarino
Guides
A network diagram showing how pods can communicate across Kubernetes namespaces.

Can Pods Communicate Across Namespaces? A Full Guide Members Public

Can pods communicate across namespaces in Kubernetes? Learn how cross-namespace pod communication works, plus best practices for secure, reliable traffic.

Michael Guarino
Michael Guarino
Guides
Computer monitors showing dashboards for managing Kubernetes pod priority and preemption.

Pod Priority and Preemption: A Complete Guide Members Public

Learn how pod priority and preemption work in Kubernetes to ensure critical workloads get resources first. Get practical tips for stable, efficient clusters.

Michael Guarino
Michael Guarino
Guides