
Product Update: Announcing AI for DevOps
🔍 What's New in Plural
🤖 Plural AI: Your AI-Powered Control Plane for Cloud Infrastructure
DevOps has come a long way—from Chef scripts and ClickOps to Kubernetes and Terraform—but the complexity hasn’t gone away. Platform teams still wrestle with endless YAML, risky upgrades, and reactive firefighting. Meanwhile, today’s AI tools don’t have the deep infrastructure context or guardrails to help without introducing new risk.
With our latest release, Plural is changing that. We’re bringing AI directly into GitOps workflows—using our unified platform as a RAG engine to give AI the full picture of your infrastructure and the enterprise-grade governance needed to act safely.
What’s New:
- AI-Powered Troubleshooting → Find root cause across logs, metrics, and configs without drowning in dashboards, and auto-generate pull requests to fix them using your GitOps source of truth.
- Query & Understand Your Infrastructure in Natural Language → Ask questions about your infrastructure in plain English instead of digging through Terraform, YAML or consoles.
- Autonomous Upgrade Assistant → Orchestrate even the hardest Kubernetes upgrades with built-in guardrails.
- Powerful Agentic Workflows → Use all the information above to provide agentic workflows for modifying infrastructure managed via GitOps. Ask Plural to “double the size of my production database" and the combination of our semantic index and ability to do deep RAG against your infra and code will guide the AI to make the necessary change and issue a PR for you to review.
Learn more:
👉 Read the full release | Deep-Dive
🛠️ Learn about GitOps-Enabled Cilium Multi-Cluster Networking
We've automated Cilium multi-cluster setup through true GitOps workflows, eliminating the manual CLI commands and scripting that traditional installations require. Our new solution uses Plural's PR automation to handle everything from cluster creation and certificate management to DNS registration—all through a simple UI wizard that generates declarative PRs. Teams can now provision Cilium-enabled clusters with pod-to-pod communication across clusters while maintaining git-tracked, auditable configuration and zero manual intervention.
Learn more in our recent blog post.
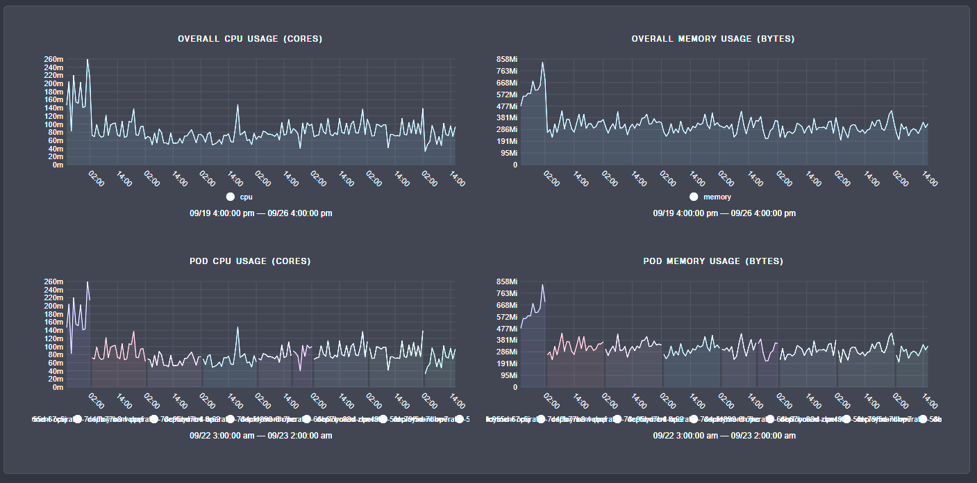
⚡ A More Performant GitOps Agent
We significantly refactored the architecture of our GitOps agent to deliver substantial performance improvements for teams managing large Kubernetes deployments. The new agent uses intelligent caching and SQLite-backed deduplication to track and sync resources more efficiently. We've also reduced API requests and active watches, so your clusters stay responsive even when managing complex cloud-native infrastructure at scale.
Key improvements:
- 50-60% reduction in both CPU and memory consumption
- Up to 70% faster service apply times (varies by service type)
- Enhanced overall scalability across the platform
The performance gains were immediate and dramatic when we deployed the new version—you can see the sharp drop in resource usage in the chart below. These optimizations mean faster responses for your applications and more efficient resource utilization across our infrastructure.

🔧 Other Feature Updates
- Better Ansible integration: We now have enhanced integration capabilities for Ansible configurations within stack deployments, providing improved automation workflows and more reliable infrastructure provisioning for teams using Ansible as their configuration management tool.
- Pagination for PR automation: We've added pagination functionality to handle large-scale pull request automation setups, allowing teams to manage extensive CI/CD configurations without performance degradation or interface limitations.
- Manual observer controls: We've introduced manual observer management controls alongside significant performance optimizations that enable the system to handle substantially larger numbers of concurrent observers without impacting overall platform stability or response times.
🏢 Company Updates
- We’ll be attending KubeCon next month in Atlanta. Let us know if you plan on attending! We'll be at booth 1041.

- NYC Kubernetes Meetup. Thanks to everyone who joined our Ingress by Policy session last week. See you at the next one!

Newsletter
Join the newsletter to receive the latest updates in your inbox.